Google Search Console: švýcarský armádní nůž v rukou SEO profíků

Nástroj Google Search Console je známý i pod svým starším názvem Google Webmaster Tools. Spousta z vás, co se točí okolo tvorby webů, tento nástroj znáte. I vám se ale pokusím představit zajímavá zákoutí, o kterých jste možná nevěděli. A vás ostatním, kteří jste o nástroji sice slyšeli, ale nepoužíváte ho pravidelně, nebo ho dokonce neznáte vůbec, zkusím přesvědčit o tom, že jde o mocného pomocníka.
Co si o vašem webu Google myslí
Že Google Search Console ještě neznáte? Pojďte si udělat obrázek, co od něj můžete očekávat: Nástroj slouží k tomu, abyste zjistili, co si o vašem webu Google myslí, jak často ho navštěvuje a jaké na něm spatřuje nedostatky.
Když se v něm naučíte dobře číst, můžete odhalit řadu technických nedostatků, které jinak na webu nejsou viditelné, ale mohou vás v SEO značně poškozovat. Stejně tak zde můžete najít řadu informací a inspirace, co na webu, ať už po technické nebo obsahové stránce, zlepšit. To vše s cílem optimalizovat vaše SEO, případně vyhodnocovat, jak vaše dosavadní aktivity v SEO fungují.
Za nás má velký smysl začít se v tomto nástroji orientovat a pravidelně ho sledovat – klidně na denní bázi. A co je vůbec nejlepší? Search Console je zcela zdarma.
Skvělý nástroj nejen pro ecommerce manažery
Nástroj je primárně určený tvůrcům webů. To je samozřejmě velmi široký pojem, protože profesí, které se účastní na tvorbě webu je celá řada. Z mé zkušenosti jde primárně o SEO konzultanty. Já vám ale chci v tomto článku ukázat, že GSC je natolik zajímavý, že byste se jej měli naučit využívat i pokud jste:
- projektový manažer v agentuře
- e-commerce manažer
- vývojář
- majitel firmy provozující e-commerce projekt
Ano, nebojím se říci, že i majitel firmy může v těchto statistikách najít řadu užitečných informací, inspirovat se a minimálně kontrolovat dodavatele a zaměstnance, jestli svoji práci dělají dobře.
Jak získat přístup do Google Search Console?
Google Search Console je určen provozovatelům webů, Google tak chce mít jistotu, že se do dat nepodívá nikdo neoprávněný. Musíte tedy prokázat, že k webu máte přístup a jste jeho vlastníkem či administrátorem.
Možností, jak se do nástroje dostat, je hned několik a je na vás, kterou zvolíte:
- Přístup k jiné službě Google: Pokud už na daném webu máte přístup do Google Analytics nebo Google Tag Manageru, je to nejjednodušší cesta. Stačí jeden klik a dostanete se i do Google Search Console.
- Vložení souboru na server: Můžete si stáhnout malý soubor HTML, který vložíte přímo na webový server, aby byl viditelný pod vaší doménou. Pokud máte na server přístup např. přes FTP, jde opět o velmi jednoduchou operaci.
- Značka v hlavičce HTML kódu: Vývojáři mohou vložit jednoduchý autorizační kód do hlavičky webu, do tzv. META informací.
- Vložení textového DNS záznamu do vaší domény: Zde sice ověření chvilku trvá, ale zase vám bude fungovat pro všechny případné subdomény.
Nemáte k webu přístup ani nechcete zasahovat do kódu? Požádejte svého vývojáře, ať vám na web autorizaci přidá. Jde o jediný nekomfortní krok a získaná data budou stát za to.

Co vás čeká po přihlášení
Poté, co se do Search Console přihlásíte, obvykle se před vámi objeví spousta dat. Google si je totiž u každého webu uchovává, takže váš nový účet vám je jen zpřístupní. Výjimkou jsou zcela nové weby, kde se informace začnou objevovat postupně, jak bude Google váš web procházet a poznávat.

Pojďme se na nejzajímavější tématické části z levého menu podívat podrobněji:
Výkon ve výsledcích vyhledávání
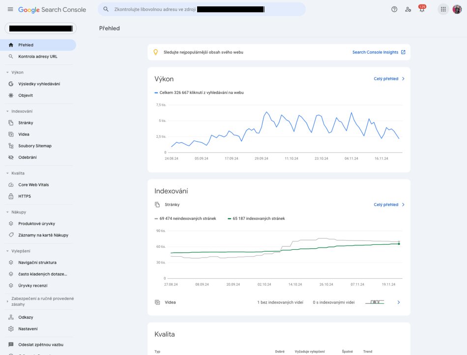
Hned v úvodní sekci Výkon najdete velmi zajímavá data. Vidíte zde přístupy na váš web z přirozených výsledků vyhledávání. Také můžete velmi jednoduše sledovat, kolik lidí na váš web přišlo, ale co víc, na jakých jste se zobrazovali pozicích a kolikrát jste se ve výsledcích jen zobrazili, aniž by uživatel na váš odkaz kliknul.

Velmi užitečné na přehledu je, že každé klíčové slovo je možné si rozkliknout a tím jít do opravdu velkého detailu. Můžete se například podívat, jak se vyvíjely vaše pozice na dané klíčové slovo. Jde sice o průměrné hodnoty, protože Google výsledky poměrně dost personalizuje, ale z hlediska vyhodnocování návštěvnosti je právě toto průměrné číslo tím nejdůležitějším.
Velmi mocné jsou i filtry nad grafem. A to nejen období, ale zejména filtrace podle zařízení (mobil/desktop) nebo podle země.
Co dalšího můžete z přehledu vyčíst?
- Na konkrétní klíčové slovo uvidíte seznam podstránek, na které uživatelé z vyhledávání přišli. Z toho zjistíte, jestli Google dává do vyhledávání tu správnou podstránku, kterou z businessového hlediska chcete a jak moc Google různé podstránky, které uživatelům v rámci vašeho webu nabízí, střídá.
- Zajímavé je také seřadit si výsledky nikoliv podle Prokliků, ale podle Zobrazení. Zkuste najít slova, u kterých máte velký počet zobrazení, ale malý počet prokliků. U těchto slov máte pravděpodobně velký potenciál na získání nové návštěvnosti, pokud se vám na ně podaří váš web lépe zoptimalizovat. Slovo má velkou hledanost, ale vaše stávající návštěvnost z něj je nízká. Můžete zkusit buď zapracovat na zvýšení pozice, nebo za zlepšení textů v TITLE, nebo Meta description, aby byl váš odkaz lákavější na kliknutí.

V další části statistik se dostáváme do techničtějších informací, které jsou však neméně důležité. Hlavním důvodem, proč tyto statistiky sledovat, je to, že zde velmi často můžete odhalit nedostatky vašeho webu, o kterých jste neměli ani tušení a přitom vám v SEO velmi škodí.
Indexování
Jde o to, kolik podstránek z vašeho webu Google indexuje (tedy mohou se objevit ve výsledcích) a kolik ne. U šedých – neindexovaných, jsou níže uvedeny důvody a hlavně seznam konkrétních podstránek, kterých se to týká.
Nedá se jednoznačně říci, že čím více zelené, tím lépe. Zde totiž přichází troška alchymie. Chceme, aby Google náš web indexoval, ale současně chceme, aby indexoval jen ty stránky, které jsou pro nás z hlediska SEO důležité. Google má totiž na každý web jen určitý čas, který mu při procházení věnuje. A pokud mu předkládáme miliony nedůležitých podstránek, čas si na nich vyplýtváme. Těm skutečně důležitým stránkám se pak tolik nevěnuje a nenačítá je tak často, jak by mohl.
Častým problémem v e-shopech bývají např. parametrické filtry. Řada e-shopových platforem buď parametrický filtr neindexuje vůbec, anebo jej indexuje kompletně. Ani jedna z cest není správná. Pokud parametrický filtr neindexuje Google vůbec, připravujete se o velmi zajímavá klíčová slova, na která byste se mohli v Google zobrazovat.
Např. „Černé kožené boty“. Naopak pokud se indexuje parametrický filtr kompletně, budou vznikat statisíce a miliony různých, mnohdy i nesmyslných kombinací, které nemají žádnou hlednost a zbytečně Google zahltí.
V naší e-commerce platformě Publicator 7 jsme si na tomto dali extra záležet a můžete si (ať už sami, nebo s naším SEO konzultantem) nastavit, které parametry jsou pro vás z pohledu SEO významné a které ne. Nejen, že se daná stránka dostane do indexu Google, ale ještě se jí bude automaticky tvořit hezká URL, titulek, nadpis a podobně.
Ale zpět ke statistikám indexace. U podstránek, které jsou v grafu šedé, vidíte, že indexované Googlem nejsou. A důležité je, projít si důvody, které jsou uvedeny níže.

Noindex
Každý řádek je pak možné si rozkliknout a podívat se na příklad podstránek, které takto Google vyhodnotil. Pokud tedy máte mnoho stránek se značkou „noindex“, zřejmě se bude jednat o úmysl. Ale pro jistotu si je můžete projít a zkontrolovat, jestli se vám tam nedostaly některé nechtěně. Výpis je možné si i vyexportovat např. do Google tabulek a pak nad ním vyhledávat. Už nejednou se mi stalo, že jsem takto objevil chybu, nebo zapomenutou značku „noindex“ u stránky, která pro mě byla z hlediska SEO důležitá a zbytečně jsem se připravoval o návštěvnost.
Chyba serveru
Z důvodů, které stojí za vysvětlení, je ještě zajímavý např. „chyba serveru (5xx)“. Pokud se vám toto ve statistikách objeví, jde obvykle o poddimenzovaný webhosting, který nestíhá větší návštěvnost, anebo programátorské chyby v kódu vašeho webu. Toto určitě neberte na lehkou váhu a ihned to řešte s vašimi vývojáři.
Procházeno – momentálně neindexováno
Mezi další důvody patří „Procházeno – momentálně neindexováno“, což obvykle značí, že stránka z nějakého důvodu nepřipadá robotovi zajímavá a proto ji nechce do svého indexu zařadit. Dost často bývá důvodem nedostatečný, nebo nekvalitní obsah.
Core Web Vitals
Pokud se v oboru tvorby webů pohybujete, určitě znáte metriky Core Web Vitals. Zjednodušeně měření rychlosti a kvality zobrazování vaší stránky uživateli. V poslední době čím dál více platí, že Google má rád rychlé weby. Takže rychlé načtení a zobrazení vašeho webu vám dává značné body i v určování pozic. Jednorázově si můžete váš web zkontrolovat zde https://pagespeed.web.dev/. V Google Search Console pak vidíte tuto statistiku v čase. Ne tedy přesné hodnoty jednotlivých kritérií, ale alespoň poměr stránek, které jsou v pořádku oproti těm, které vykazují nějaké nedostatky.

Nákupy a Vylepšení
V těchto částech najdete informace o tom, jak váš web čte tzv. rich snippets. Tedy doplňkové informace, které můžete ve zdrojovém kódu vyhledávačům předávat. Odměnou pak je výrazně zajímavější výpis ve výsledcích Google, kde je mnohem vyšší pravděpodobnost, že potenciálního uživatele naláká. Příklad jednoho z našich e-shopů vypadá třeba takto:

Právě počet recenzí, hodnocení, cena či dostupnost se tam dostává pomocí těchto rich snippets. Toto je téma na samostatný článek, takže tomu se budeme věnovat zase někdy příště. Ve statistikách GSC můžete vyhodnotit, jestli vyhledávačům vůbec tyto informace posíláte a případně jestli v datech nemáte nějaké chyby.
Zabezpečení a ručně provedené zásahy
Tato část je velmi důležitá a paradoxně je ve výchozím stavu sbalená. Navštívit byste ji měli tehdy, když máte z nějakého důvodu pocit, že vás Google „nemá rád“. Zde najdete informace o tom, jestli vás Google náhodou z nějakého důvodu nepenalizoval za nekalé praktiky v SEO, nebo nebyl váš web napaden nějakým škodlivým kódem.
Odkazy
Tato statistika ukazuje informace o odkazech na jednotlivé stránky, které Google reflektuje. A to jak interní prolinkování (v rámci jiných podstránek vašeho webu), tak i externí odkazy z jiných webů. Tato statistika je však docela zjednodušená a nové odkazy se v ní objevují s jistým zpožděním. Pokud vás tedy téma interního prolinkování, nebo linkbuilding zajímá více dopodrobna, bude lepší si na to zaplatit specializovaný nástroj. My v PeckaDesign na toto využíváme Ahrefs.
Nastavení
V poslední části Nastavení je ještě také pár míst, kam stojí za to občas zabrousit. A to zejména informace o načítání vašeho souboru robots.txt. Jde o důležitý soubor, kterým můžete do jisté míry řídit indexaci vašeho webu, nebo jím dávat vyhledávačům doplňující informace. Např. zpomalit indexaci, pokud vyhledávač váš web až moc zatěžuje, nebo zcela zakázat indexaci některých podstránek. Ve statistice uvidíte, jestli soubor robots.txt Google načetl, jaké poslední znění má a v případě, že mu potřebujete narychlo říci o tom, že jste robots.txt změnili, zde máte možnost.
A poslední jsou statistiky procházení. Zde je vidět poměrně podrobný přehled návštěv robota na vašem webu, včetně toho, kolik stránek denně načte, jak rychlou mají odezvu, apod. Také zde uvidíte, kolik Google prochází obrázků, jestli jsou při procházení nějaké problémy, apod.

Chcete urychlit indexaci v Google?
Pokud jste na svůj web přidali nový, hodnotný obsah, nebo upravili existující stránku, můžete to Google říci. Výrazně tím urychlíte načtění tohoto nového obsahu a dříve uvidíte efekt těchto změn. Jednoduše dejte kompletní URL adresu do horního řádku a po načtení klikněte na „Požádat o indexování“.

Pokud si rozkliknete „číst Indexování stránek“, můžete také zkontrolovat, jestli o dané stránce už Google ví, kdy ji naposledy indexoval, či zda je obsažena v souboru Sitemap.xml.

Závěr
Za zmínku závěrem stojí i to, že obdobný nástroj mají i ostatní vyhledávače.